Этот баннер — требование Роскомнадзора для исполнения 152 ФЗ.
«На сайте осуществляется обработка файлов cookie, необходимых для работы сайта, а также для анализа использования сайта и улучшения предоставляемых сервисов с использованием метрической программы Яндекс.Метрика. Продолжая использовать сайт, вы даёте согласие с использованием данных технологий».
Политика конфиденциальности
|
|
|
как сделать график активности кластера БД PostgreSQL TOP Activity в разрезе по классам ожиданий ?
#40142625
![]() Ссылка:
Ссылка на сообщение:
Ссылка с названием темы:
Ссылка на профиль пользователя:
Ссылка на вложение:
Ссылка на вложение 2:
|
|||||||||||||||||||
|---|---|---|---|---|---|---|---|---|---|---|---|---|---|---|---|---|---|---|---|
|
#18+
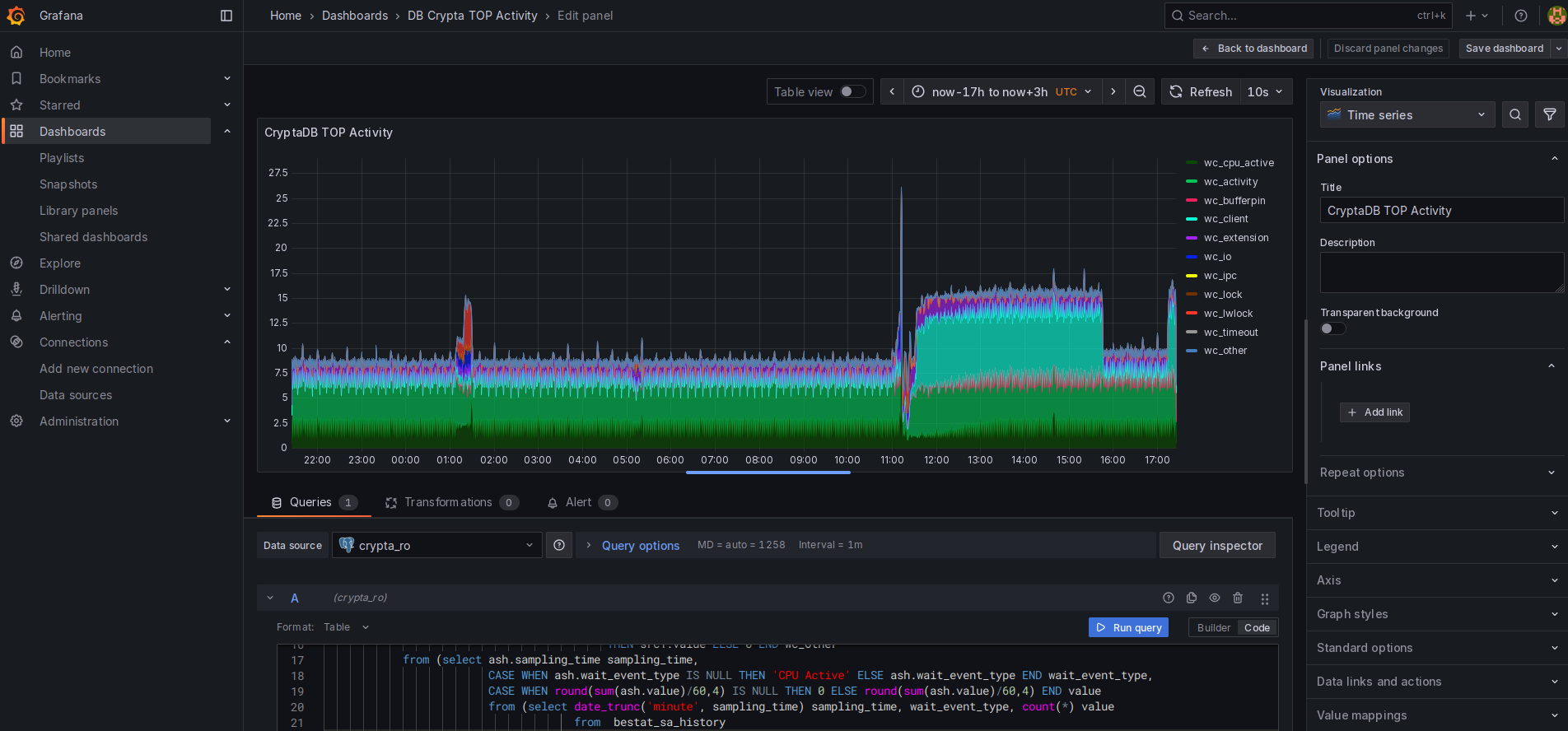
мож кому пригодится как сделать график активности кластера БД PostgreSQL TOP Activity в разрезе по классам ожиданий ? Взять мой старый запрос года так от 2009, использовавшийся в оракловом моём продукте ОрСиМОН БЕССТ, малость изменить под поля аналогичной таблички в постгрисе, и на основании полученных данных попросить построить график какой нибудь свободный инструмент. В данном случае это Garfana В сделанном на основе ОрСиМОН другом моём продукте, заточенном уже на PostgreeSQL - КАМАктСоСт БЕССТ, запрос доработан, но для целей озвученной задачи хватит и старого. Графики, построенный Графаной, и построенный КАМАктСоСт'ом, сопоставимы, хотя графана не позволит пройти в глубину, проанализировать запросы, сессии, события ожидания за выбранный период времени ... В качестве другого костыля в стэк инструментов там, где нельзя поставить КАМАктСоСт, подумываю использовать интересное расширение pg_profile, аналог построителя Oracle AWR отчетов. Сложность только в том, что pg_profile содержит много кода, который кто то должен проанализировать на закладки согласовать при установке в компании ... А, ещё сам запрос построения данных. Всего 17 строчек изначально. Но, если в Oracle вы берете данные из готового хранилища статистик ASH, то в Postgres такого хранилища нет, и нужно озаботиться периодическим сохранением данных таблички pg_stat_activity, например, раз в секунду. Но это задача не сложная Код: SQL 1. 2. 3. 4. 5. 6. 7. 8. 9. 10. 11. 12. 13. 14. 15. 16. 17. 18. 19. 20. 21. 22. 23. 24. 25. 26. 27. 28. ... |
|||||||||||||||||||
|
zerot:
Пользователь запросил модераторские права на тему.
Изменено: Вчера, 21:15 - zerot
Нравится:
Не нравится:
|
|||||||||||||||||||
| Вчера, 19:18 |
|
||||||||||||||||||
|
|

start [/forum/topic.php?fid=53&gotolast=1&tid=2187337]: |
0ms |
get settings: |
7ms |
get forum list: |
16ms |
check forum access: |
4ms |
check topic access: |
4ms |
track hit: |
36ms |
get topic data: |
10ms |
get forum data: |
2ms |
get page messages: |
38ms |
get tp. blocked users: |
2ms |
| others: | 218ms |
| total: | 337ms |

| 0 / 0 |
